

手机浏览
更方便
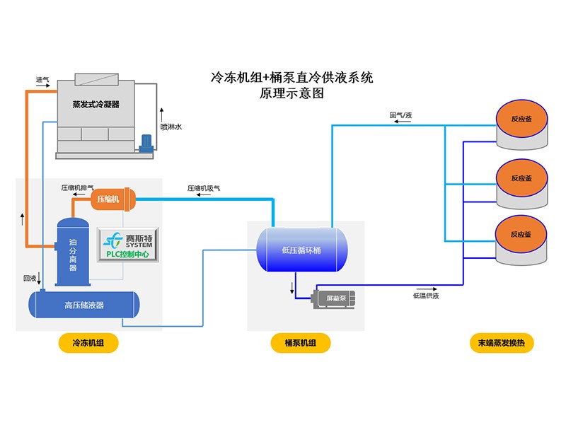
一、主要配置:
1、低压循环桶
容器设计压力1.6MPa,标准为GB150,标配双安全阀。
2、电控箱
机电式控制箱,防护等级IP30;
泵的控制:手动/自动两种模式
供液阀的控制:手动膨胀阀+液位开关模式;
保护功能:高液位报警输出,低液位保护,自动模式下外部故障连锁保护
3、集油器
容器设计压力2.1MPa,标准为GB150,标配单安全阀。
4、屏蔽泵
采用先进屏蔽泵,内置电机。
双泵设计,一用一备,分别独立设置出口单向阀,过滤器,截止阀等,可以实现不停机维修。
5、液位控制系统
标准配置3个低温视镜,一个高液位开关。
可选配置:
1、三种供液阀组件选项
手动膨胀阀+液位开关,性价比高,运行可靠稳定;手动膨胀阀+液位变送器,采用专用控制器,液位高度现场可调;电动阀+液位变送器,采用专用控制器,液位高度现场可调,控制精度好,自动化程度高。
(注:2、3两种方式,控制柜内置阀门控制器。)
2、集油器电加热
功率2KW,电源为220V,可以提高排油速度,方便现场维护。
3、集油器快开阀
快速关闭,减少冷媒排放。
4、启动柜
屏蔽泵电机的启动控制,启动形式为直接启动,内置热继电器,启动柜撬装。
|
内 容 |
说 明 |
|
性 能 |
Ø 对壳管式冷凝器结构进行了优化设计,放热效率提高8%,可有效降低轴功率,减少运行费用; Ø 低负荷回油功能,减少低负荷工况下换热器内的冷冻油存量,保障换热效率。 |
|
运 行 |
Ø 增加了低负荷回油功能,保障了回油系统的正常工作。 Ø 增加了电流和压力高稳定系统,避免因电流过大和负荷过高排气压力增加,而发生的突然停机。能更好的保障生产线的顺利生产。 |
|
服 务 |
Ø PLC系统增加了远程托管服务功能,机组的各项运行数据,可远程查看也可远程得到报警。 Ø 我们会定期查看各用户的运行数据,有偏离现象会提前告知用户或前往处理,避免故障的发生。 |
|
规 格 |
Ø 精简设备的型号,对各个规格进行标准化生产,标准化程度越高,品质相应越高; Ø 对于大冷量需求的工况,采用多台模块搭配,更能适应实际运行需求。 |
|
保 护 |
Ø 逆向保护、缺相保护、过流保护、低温保护、高低压保护、水流保护等。 |
|
控 制 |
Ø 全系列均采用西门子PLC控制器; Ø 反应灵敏,抗干扰能力强,功能全,保存运行记录和故障记录。 Ø 收集显示机组的各项运行数据,包括时间、运行负荷、进出水温度、运行状态等。 |
英国365上市公司
18006431899 / 13053354991
山东省东营市东营区府前大街55号
